Logs
Learn how to debug and find exact information to solve your transaction landing issues.
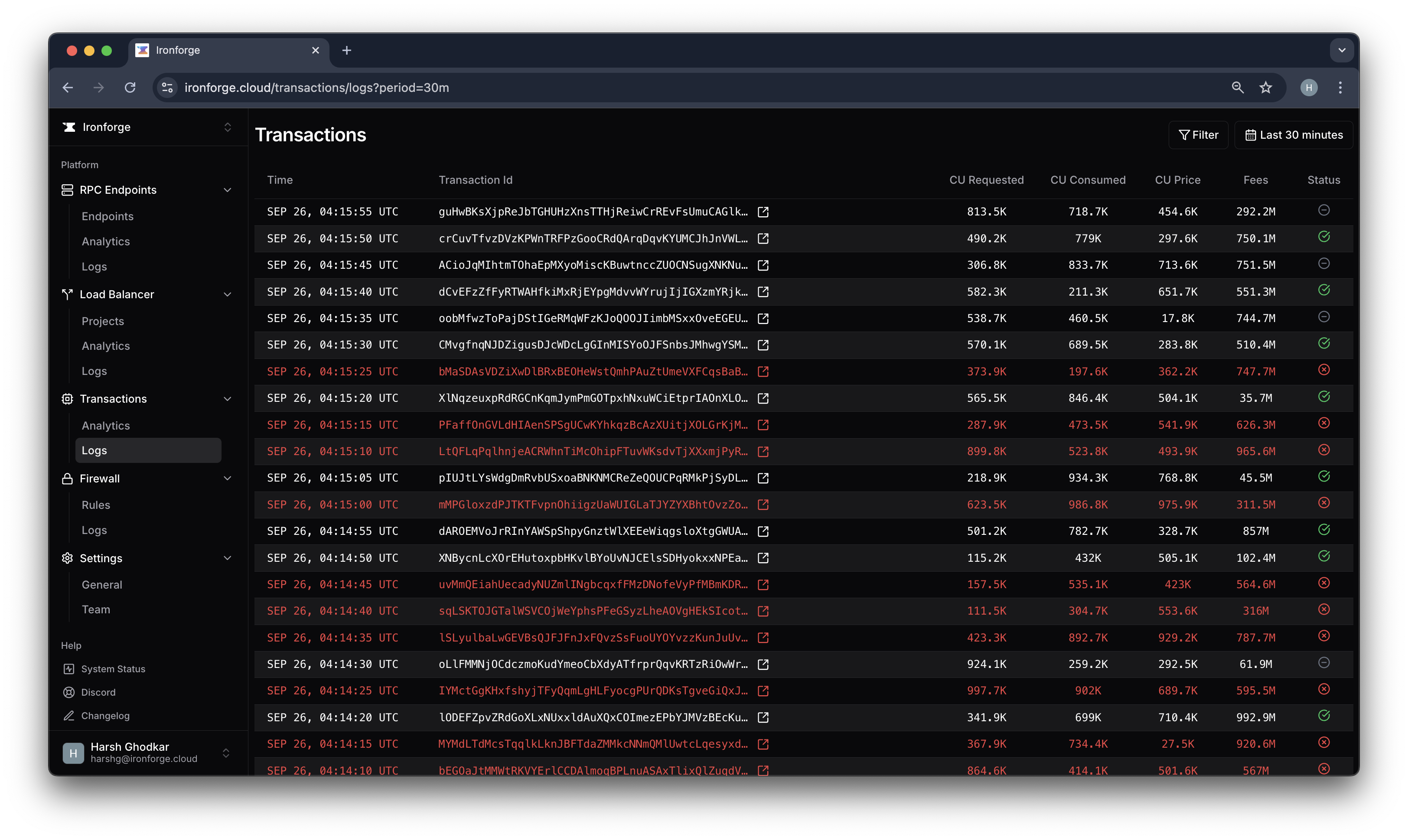
Logs are crucial for debugging and understanding the exact issue with your transactions. You can find the following logs in the Logs tab under the Transactions section in the Ironforge dashboard:

You can filter logs based on various criteria such as:
- Transaction Status: If the transaction was successful, failed, or not found.
- Error Type: The type of error that occurred during the transaction.
- Signer: The signer of the transaction.
- Cluster: The cluster on which the transaction was executed, i.e. devnet or mainnet.
- Project: The Ironforge project associated with the transaction.
Such detailed logs and filtering options can help you quickly identify the root cause of any transaction-related issues and take corrective actions.